Visualize a produtividade das suas plantas de forma ampla através de um comparativo prático e versátil.
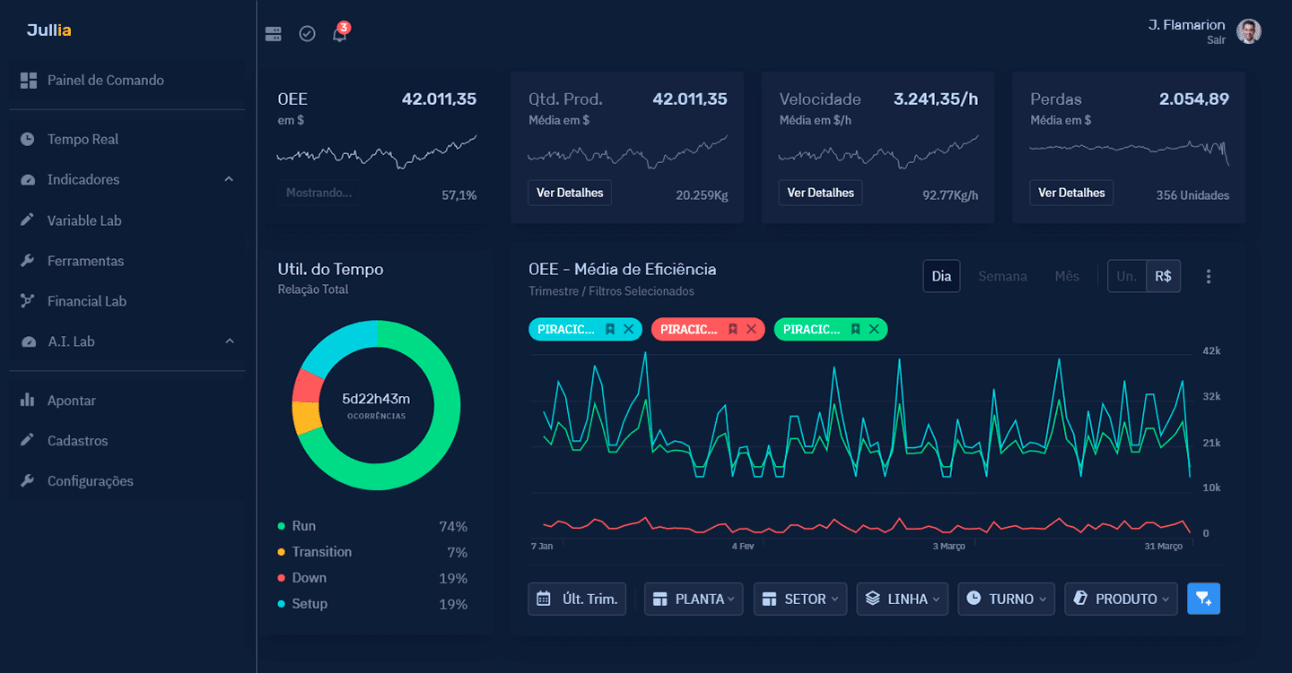
Monitore as operações com relatórios detalhados e gráficos interativos.
Organizar o setup das suas linhas de produção pode ser tão fácil quanto arrasta e soltar. Hierarquize, edite e crie
Acompanhe a construção do turno ao transferir os dados diretamente da sua planilha de apontamentos



Acompanhe o desempenho de suas linhas de qualquer lugar, em tempo real.
Compare dados passados e presentes para corrigir o futuro.
Elimine desperdícios ao entender melhor os dados.
Aprenda as técnicas da manufatura enxuta. Inspire e Lidere a sua equipe.